Relaunch of the HotelPartner revenue management system – background and new developments
Over the last few months, we have been working intensively on further developing our revenue management system and are pleased to now be able to present this to you.
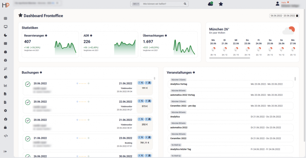
An initial relaunch step saw the entire look and feel of the system redesigned, and a dashboard introduced to provide an overview of the most important performance metrics and added individual functions. Further development steps optimising the system’s individual applications will follow over several stages in the coming months.
Melanie Saliger, Project Manager and Chief Portfolio Manager DACH, Florian Augustin, our Chief Commercial Officer and Rainer M. Willa, our CEO talk to us about what the relaunch involves and why we are doing it.
What new developments will the relaunch bring?

Melanie Saliger (MS): The centrepiece of the system is definitely the new dashboard. Here, everyone from hoteliers to front-office employees is able to see the KPIs relevant to them regarding the performance of their specific hotel. What distinguishes our dashboard runs as a common theme throughout the entire system: the display has become more intuitive and the most important KPIs can be reviewed even more easily. The Management Summary instantly shows hoteliers, as soon as they open the system, what their current occupancy or ADR is, and how the property’s sales revenue is tracking. Front-office employees in turn can see the most important KPIs relevant to them for direct sales.
Rainer M. Willa (RW): HotelPartner has always been data-driven and this is also reflected in how extensive our revenue system is. With our relaunch, we’re making it even more user-friendly and easy-to-read. The system covers the full spectrum of use cases – from hoteliers just wanting to get a quick idea of current performance, to revenue management experts who are of course able to keep performing their highly complex data analyses.
Florian Augustin (FA): In competitive markets, you need a tool that allows you to act as quickly as possible. As part of the relaunch, we have further increased our system’s performance capacity. The improved search function and favourites management system for the individual applications ensure even greater usability.
What benefits does the new version offer users?

MS: The dashboard overview naturally helps us make data-based decisions in daily business, but also enables us to delve deeper into KPI analyses. Users can additionally configure even more settings themselves, whether it be selecting the standard time frame or choosing the system’s display options.
FA: With the new design, we have further emphasised how we combine pricing, distribution and business intelligence to provide all important decision-making bases in one location rather than in three separate tools. But our revenue management system also continues to be a tool for our employees, as well as for the hotels themselves. It’s all about the know-how of being able to correctly read this information and make suitable decisions based on it. As such, our partners will always receive strategic advice and implementation help – supported by the new version of our system.
RW: Our revenue management system has always been sales oriented. With the relaunch, we are focusing even more on direct bookings. Front-office employees actively use the system for reservations and offers, as it enables them to view the best prices in real time whenever they want.
What are the reasons for and objectives of the relaunch?

FA: Over the last few years, HotelPartner has been intensively honing its business strategy to ensure our partner companies remain leaders in their market. We made the most of the crisis to actively invest our pooled HotelPartner know-how in the redesigned system.
MS: Our revenue management system previously consisted of many individual applications. Through the relaunch, we have endeavoured to make this entire ecosystem even more cohesive – and this also saw us incorporate feedback from our partners. Our partners’ needs are the primary focus in everything we do to further develop our system.
What was important to HotelPartner during the development process?

RW: It was important for us to work with our hoteliers in further developing the system. So we placed great emphasis on being in very close contact with our partner hotels and all project partners throughout the entire development period, including in future stages. n.
FA: To optimise this major development step, we established our first ever internal task force, comprising the most capable, experienced minds. We also involved selected project partners for design and development – enabling us to count on having the greatest possible knowledge of all participants for the further development process. We are proud of the task force’s new approach and the co-operation with hotels, which has so far been very promising. Everyone dedicated themselves fully to this project, which is something we really appreciate.
MS: As the basis of this relaunch, we had intensive discussions with our hoteliers in order to gain an even better understanding of their workflows, requirements and wishes for their revenue management system. We then decided to take an initial major step in establishing the fundamental new framework for our system’s look and feel. The relaunch of the individual applications will follow gradually. We appreciate all the positive feedback we received for this first stage of the relaunch and look forward to being able to present further innovations to our partners very soon.
You are welcome to contact us if you are interested in getting to know our new system. Our partner companies hope you enjoy the system’s new usability!


